The Admin Page allows administrator users of the license portal to manage licenses and tickets of their account and all of its child accounts. The administrator access is tied to a permission which can be granted to individual users upon request.
The Account name is displayed, and the information is separated in five different sections.
Section | Description |
|---|---|
Information | Provides information about the account the logged in user is assigned to. |
Licenses | Displays all licenses of the account. |
Tickets | Displays all tickets of the accounts. |
Users | Displays the users of the account. |
Customers / Organizations | Displays the Child Accounts. |
Information
The Information tab displays the name, description, the date it was created and the maintenance period of the account. The name is the account number used by the system, while the description displays the account name.
Info: The Maintenance Period is written on each license ticket and allows customers to use Vizrt Software Products that were released before that date. The Maintenance Period within the portal is updated according to the Support Contract of an account, this is not directly reflected on licenses that have already been applied. To use the latest Vizrt Software Products, the applied licenses need to be update with the latest maintenance period.
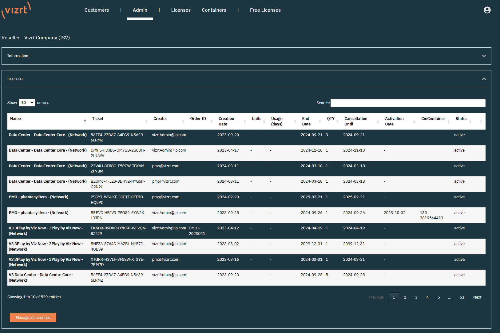
Licenses
The licenses section provides the same information as the Licenses tab but for Administrator users.
With the Manage all Licenses button, Administrators can activate the licenses from the Admin tab. This button takes you to the Activation Page for Online License Activation and Offline License Activation.
For accounts that also have an account hierarchy, all available tickets from the Parent Account and Child Accounts are available for activation.
Tickets
The Ticket section allows users to see the individual tickets and assign them to specific users. The default value is Public which means that every user of the current account can access the ticket.
It is also possible to either assign a ticket to administrator users only, or to an individual user.
Tip: Tickets are only shown in the licenses page of a user if the access permission is set to public or the ticket has been assigned to the individual user.
Users
In this section you can see which users are connected to the account. In addition to the email address, the user logged into the license portal, has its permissions displayed.
Info: The CmCloudContainer column and the Get Credential File button are not currently used, and are part of upcoming features of the Licensing Portal.
Customers
The customers section displays the child accounts of the current account. Clicking the Show button forwards to the Admin Page of the child account and provides the same functionality as described in the Admin Page.





